Users login and logout log
Question asked by Netmate - 9/8/2021 at 12:14 AM
Answered
Is there way to find out users login and logout time, date and source IP address of last one month?
Tony Scholz Replied
Employee Post Marked As Answer
Hello, 

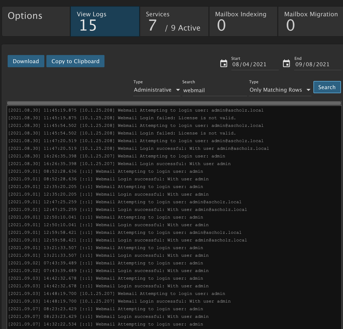
This data can be found in the Administrative log. Here is an example where it shows the login user, IP and time


This will not show the logout time. This log can also show when logging in via the connection protocols such as IMAP and POP. 

I hope this helps. Thank you
Tony Scholz Lead Network/System Administrator SmarterTools Inc. www.smartertools.com
Netmate Replied
Thanks, that really helps!

Reply to Thread

Enter the verification text